产品简介
中成泵业不锈钢液下污泥泵、NL型不锈钢液下泥浆泵品牌厂家为您提供不锈钢液下污泥泵、NL型不锈钢液下泥浆泵型号,选型,视频等技术服务:021-66519999。
不锈钢液下污泥泵主要部件有蜗壳、叶轮、泵座、泵壳、支撑筒、电机座、电动机等组成。蜗壳、泵座、电机座、叶轮螺母是生铁铸造、耐腐性、耐腐蚀性较好,加工工艺方便。 叶轮为三片单园弦弯叶,选用半封闭叶轮,并采用可锻铸铁、所以强度高,耐腐蚀;加工方便,通过性好,效率高。 为了减轻重量和减少车削量、泵轴是优质碳素钢冷拉园钢制造。 NL型不锈钢液下泥浆泵可垂直或倾斜使用,占地面积小,蜗壳需埋在工作介质中工作,容易启动,不需引水,旋转方向应从电机尾部看是顺时针方向工作。 总机长度备有各种规格,以便使用单位根据用途因地制宜地选用。
型号意义
选型范围
- 不锈钢液下污泥泵系单级单吸离心泵,使用于矿山,造纸、印染、环保、石墨、云母、黄金、陶瓷、炼油、石油、化工、农场、盐场、碘场、染化、酿酒、食品、化肥、焦化、选厂、建筑、大理石厂、金矿、泥浆、流沙、泥塘、污塘、污浊液送吸浓稠液、装料及悬浮物质的污水作业,也可作矿排水及含有泥块的流体。
- 若与高压水泵,水枪配合,组成水力机械化土方工程机组,就可用作于土地平整,河道与池塘的疏浚、凿开等小型水利工程的挖方与输方,以及城市的防空工程,地下工程。
- 养鱼用作带水清塘、鱼池增氧等。
| 型 号 |
转速 n r/min |
流量 Q m3/h |
扬程 H m |
效率 n % |
电机功率 KW |
| NL50-8 NL50A-8 |
1450 |
20-30 |
8-9 |
42 |
1.5 |
| NL50-12 NL50A-12 |
1450 |
25-38 |
12-14 |
41 |
3 |
| NL76-9 NL76A-9 |
1450 |
50-70 |
9-10 |
42 |
3 |
| NL65-16 NL65A-16 |
1450 |
50-60 |
15-18 |
42 |
5.5 |
| NL80-12 NL80A-12 |
1450 |
80-120 |
11-13 |
56 |
7.5 |
| NL100-16 NL100A-16 |
1450 |
80-100 |
15-17 |
61 |
15 |
| NL150-12 NL150A-12 |
1450 |
100-150 |
11-13 |
66 |
18.5 |
| NL150-16 NL150-16 |
1450 |
120-180 |
15-20 |
68 |
22 |
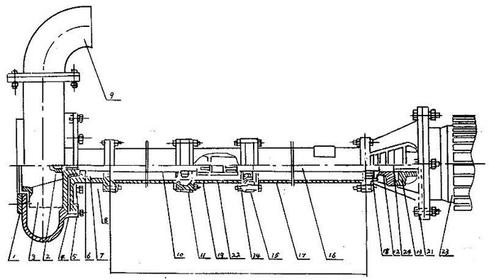
结构图纸
| 序号 |
型式/另件名称 |
NL,NLF,NW |
| 编号 |
数量 |
备注 |
| 1 |
网罩 |
1 |
1 |
|
| 2 |
叶轮螺母 |
2 |
1 |
|
| 3 |
叶轮 |
3 |
1 |
|
| 4 |
泵壳 |
4 |
1 |
|
| 5 |
泵座 |
5 |
1 |
|
| 6 |
0型圈 |
6 |
1 |
改进型用机械密封 |
| 7 |
油封 |
7 |
4 |
改进型用机械密封 |
| 8 |
轴套 |
8 |
1 |
改进型用机械密封 |
| 9 |
出水弯头 |
9 |
1 |
|
| 10 |
泵轴 |
10 |
1 |
|
| 11 |
轴承 |
11 |
2 |
|
| 12 |
从动联轴器 |
12 |
1 |
|
| 13 |
主动联轴器 |
13 |
1 |
|
| 14 |
联接筒 |
14 |
1 |
|
| 15 |
轴承座 |
15 |
2 |
|
| 16 |
联接轴 |
16 |
1 |
|
| 17 |
支撑筒 |
17 |
2 |
|
| 18 |
轴承盖 |
18 |
1 |
|
| 19 |
从动联轴器 |
19 |
1 |
|
| 20 |
电机座 |
20 |
1 |
|
| 21 |
电机座C |
21 |
1 |
带固定板用 |
| 22 |
主动联轴器 |
22 |
1 |
|
| 23 |
电动机 |
23 |
1 |
|
| 24 |
弹性块 |
24 |
1 |
安装尺寸本数据仅供参考,请以实际订货为准!

泵固定安装板尺寸
| 型号/代号 |
L |
L1 |
L2 |
L3 |
B |
B1 |
d |
d1 |
4-d2 |
4-R |
δ |
| NL25-10 |
180 |
120 |
350 |
400 |
280 |
330 |
72 |
40 |
13 |
25 |
6 |
| NL50-8 |
255 |
230 |
590 |
650 |
490 |
550 |
215 |
70 |
18 |
30 |
8 |
| NL80-9 NL50-12 NL76-9 |
255 |
230 |
590 |
650 |
490 |
550 |
258 |
80 70 70 |
18 |
30 |
10 |
| NL65-16 NL80-12 NL50-24 |
255 |
285 |
690 |
750 |
590 |
650 |
175 |
70 110 70 |
18 |
30 |
12 |
| NL100-16 NL100A-16 |
380 |
350 |
920 |
1000 |
820 |
900 |
226 |
115 70 |
18 |
40 |
14 |
泵长度规格
| 型 号 |
泵 长 度 L (毫米) |
| NL150-12 NL150A-12 NL150-16 NL150A-16 |
650 |
1300 |
|
/ |
/ |
/ |
/ |
/ |
/ |
/ |
/ |
| NL50-8 NL50A-8 NL50-12 NL50A-12 NL76-9 NL76A-9 |
470 |
1120 |
1620 |
2120 |
2620 |
3120 |
3620 |
4120 |
4620 |
5120 |
3620 |
| NL65-16 NL165A-16 NL80-12 NL80A-12 |
710 |
1190 |
1910 |
2410 |
3130 |
3630 |
4350 |
4850 |
5570 |
6070 |
/ |
| NL100-16 NL100A-16 |
710 |
1190 |
1940 |
2440 |
3190 |
3690 |
4440 |
4940 |
5690 |
6190 |
/ |
使用说明
拆卸安装
- 拆卸
- 拆卸电钭或面定板,出水管。
- 拆卸蜗壳和叶轮蝶每,轻擴叶轮背面,拆键叶轮。
- 拆卸从动联轴器,再拆卸键、然后把电机座拆卸,与支撑筒分离。
- 拆卸泵座与支撑筒螺栓,使其分开。
- 从轴上拆卸轴套与轴承。
- 安装
- 对所有零件进行检査是否有缺损,所有纸垫两面都要涂一层簿黄油,在轴承内加上三分之二黄油。
- 骨架油封必须注满黄油后放入泵座,再装上轴承。
- 轴套内装上0型密封圈后涂上黄油。
- 把承装在电机座上,放上纸垫,挡油圈,装上轴与支撑筒用螺钉固定。
- 放上纸垫,装上轴承、轴套、键、泵座和叶轮,旋紧叶轮螺母后用手旋转叶轮,转动灵活即可。
- 放上纸垫装上泵壳,用螺钉固定并装上滤网。然后再用手拔动叶轮,转动灵活即可。
- 泵轴上装上键和从动联轴器,在电机轴上装上键与主动联轴器,然后将电机与电机座螺栓固定。装好后要求与主动联轴器与从动联轴器之间轴向间隙应为1~1.5毫米。
注意事项
- NL型不锈钢液下泥浆泵使用电源必须是三相四线制,若无接地线,必须加装,以防漏电。工作时,须在就近装有与电机相符的电路熔断器和幵关,以防叶轮杂物卡死时烧坏电机。
- 抽泥液下泵使用时可不必安装任何基础装置即能运转,只要斜靠牢固即可,必要时用绳索系牢以防意外。起动后必须检查电机旋转方向,不得反转超过一分钟。
- 当被吸送的液体中含有较多的杂草、铁丝、木条、砖块等杂物时,必须事先尽量清除掉、并可采取加放铁丝篮等方法,防止杂物吸入泵内造成叶轮打坏,卡死和管道阻塞等事故。
- 泵体在吸泥及其他污浊物后应给予短期吸水,以便冲洗泵体及管道内部。
- 在露天工作时,电机应装护罩,以防雨水等浸入电机。
- 在河底,池底吸泥宜吊挂在三脚架上,并可搁在浮筒或船上移动作业,在进行土方工程作业时,高压水冲碎的土块直径不得大于吸入口三分之一。
- NL型不锈钢液下污泥泵规定的转速是泵的最高转速,不得任意提高;减低转速使用不限,但功效显著降低。
- NL型不锈钢液下泥浆泵在吸送厚泥,浓稠液体或高扬程,长距离输送泥浆时,负荷降低,但不能用改变结构的方法来增大负荷。
- 一般运转1250小时左右,进行泵的定期保养,拆卸泵座查看轴承,和泵的密封情况,清洗并更换黄油,必要时更换油封,轴套和其他零件。保养及更换零件的注意事项请见安装。(采用机械密封运泵转3500小时左右进行定期保养)。
- 当NL型不锈钢液下污泥泵长期停止使用时,应将蜗壳拆幵,擦干零件并在相对运动接合表面涂以簿油,存放在干燥地方以备以后使用。
故障排除
| 现象 |
产生原因 |
排除方法 |
| 不 启 动 与 运 转 |
- 馈电线有断路。
- 电压太低。
- 两个半联轴器间无轴向间隙并卡死。
- 叶轮被杂物卡住。
- 叶轮与蜗壳紧贴。
- 螺帽脱落和平键损坏使叶轮打滑。
- 联轴器平键损坏。
|
- 查看熔断保险丝和接线,并更换之。
- 调高电压或等电压升高后再用。
- 调整两个半联轴器之间轴向间隙为0.5毫米。
- 排除杂物。
- 重新装配,分离叶轮和蜗壳。
- 安装平键与螺帽。
- 换装平键。
|
| 超 负 荷 |
- 泵各部装配不当,转动困难,异物卡住。
- 同心度变动,轴承损坏,轴变形。
- 旋向相反。
- 扬程过低,流量过大。
|
- 重新装配,取出异物。
- 修正零件,调换轴承。
- 变换电机旋向。
- 尽量避免长时间使用。
|
| 流 里 不 足 |
- 吸口被阻,泥潭粪坑欠深,泵吸不到泥粪。
- 输泥管被阻。
- 电机转速低于额定转速。
- 叶轮打坏。
- 扬程过高,输送过远。
- 旅向相反。
- 泄漏较大。
- 叶轮上绕有杂物。
- 介质太稠或供应量不路。
|
- 排除吸口阻档物,移动泵,使蜗壳全部埋入泥浆粪水中。
- 检査管道,取出阻档物。
- 提高电机转速。
- 调换叶轮。
- 减少扬程,缩短输送距离。
- 改换电机旋向。
- 检查泄漏原因,并更换引起泄漏的另件。
- 排除杂物。
- 冲稀介质,增大供应量。
|
| 噪 声 与 震 动 |
- 叶轮与蜗壳磨擦。
- 轴承已损坏或少油。
- 泵轴与电机不同心,轴弯曲。
- 螺帽有松动。
- 蜗壳中有杂物。
- 工作液中有硬物。
- 吸口有空气渗入。
- 汲送液体温度过高。
|
- 检查泵的装配并调整之。
- 调换轴承或加油。
- 调同心,校正轴。
- 拧紧螺帽。
- 排除杂物。
- 控制进泵杂物尺度,加密滤网。
- 深埋蜗壳。
- 降低液体温度。
|